3 New Dashboards
A Clearer View of Performance
Every brokerage runs on numbers — but too often those
numbers are scattered across different systems, reports,
and spreadsheets. The new TFT Dashboards bring everything
together in one place, giving both managers, sales and
retention teams a clearer, faster way to understand how
the business is really performing.
Your team can now focus on building relationships instead
of chasing reminders. On the client side, our Web Trader
Interface Upgrade offers a
sleek, intuitive design, faster execution, and a
simplified trading experience that makes every
session effortless.
Retention begins the moment a trader logs in and continues
with every smooth interaction.
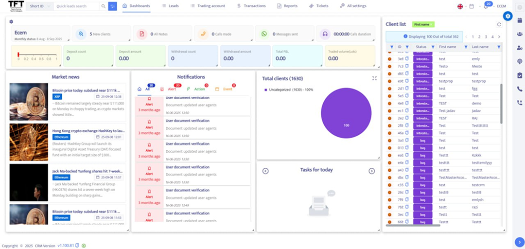
Agent Dashboard – Focused & Motivating
Sales and retention agents can track KPIs, clients,
leads, and tasks at a glance, with real-time charts, FTD
and re-deposit metrics, and customizable layouts that
keep performance front and center.
Manager Dashboard – A 360° View
Managers gain instant insight into agents, clients, and
performance. Interactive charts, advanced filters, and
task management tools let you spot trends, solve issues,
and scale faster.